EV充電とエネルギー管理クラウドプラットフォーム ビデオを見る
Smartly manage EV charging and energy.
Configurable to suit your needs, the platform acts as a charging control system that manages your EV charging in real-time, in response to total building demand. With a simple and intuitive dashboard, you can easily schedule and allocate preferential charging, and use smart tariff selection.
Features
Software
-
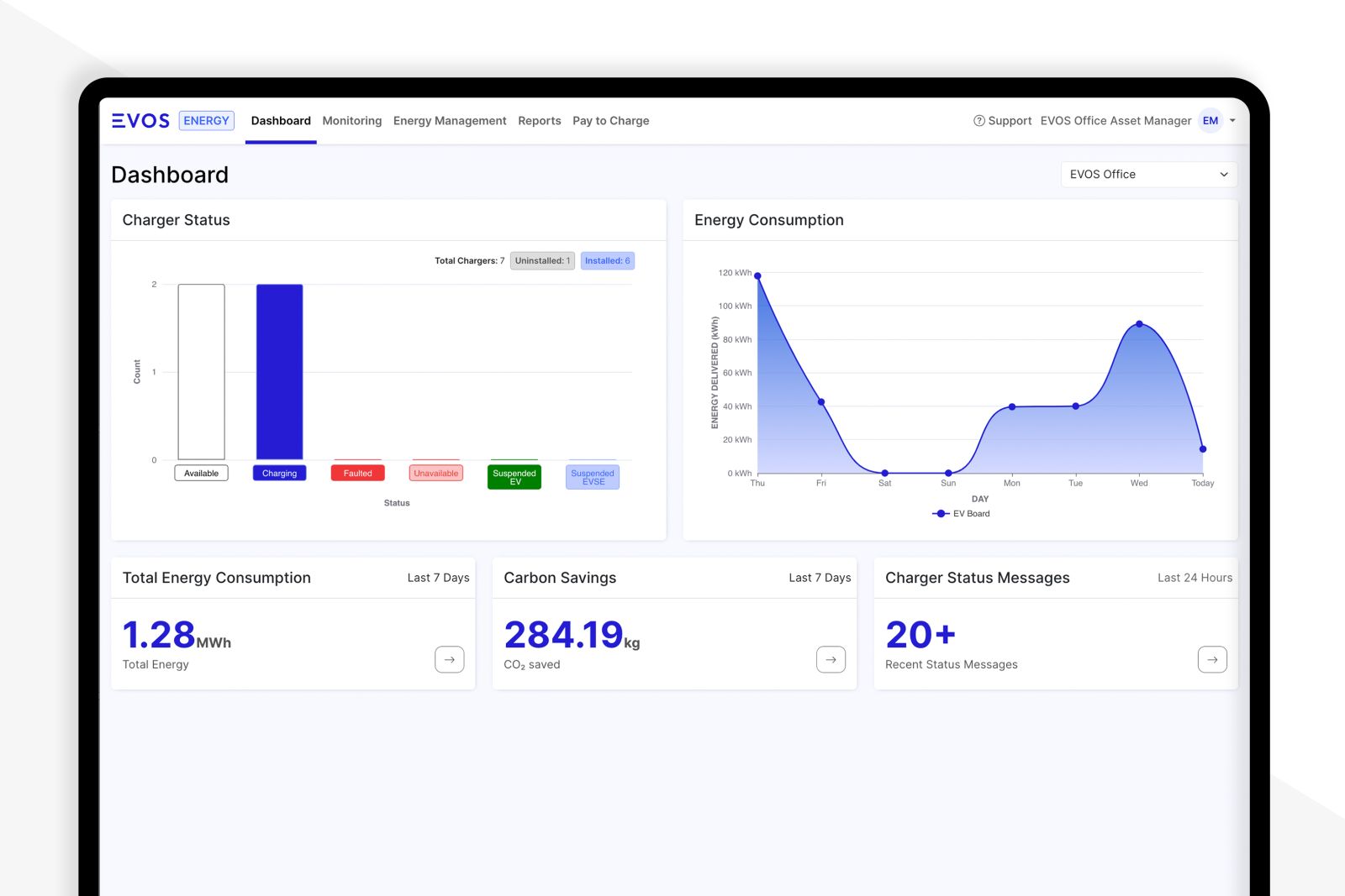
Charger status (usage, malfunction, etc.) can be managed centrally
-
Charger history, error histrory, maintenance requests can be operated in same system
-
Clear and user-friendly interface
-
Smart Dashboard: Monitor data such as billing, usage, charging trends, energy consumption, and energy costs
-
Easily expand or remove charging stations
-
Access control possible
-
Charging power can be limited and adjusted
-
System expansion is easy even at multiple locations
-
Can be easily linked to payment systems (STRIPE, PayPay, etc.)
-
Solar PV systems, storage batteries, can easily be linked to EVOS Cloud platform
-
Cybersecurity: AES standard, 256-bit key length encrypted communication
Related products




Centralized management of EV charging and energy
The EVOS platform is a seamless solution for businesses and fleet managers to monitor assets, manage energy consumption and costs, and generate comprehensive analytical reports.
Download
Download the manual and demonstration video.
| PDF Installation manual | Check Online | Download |
| PDF User manual | Check Online | Download |
| MP4 Video | Check Online | Download |
Contact and support
Check the catalog
View or download the catalog
Contact us
Inquiries about the products
Support
Support service and FAQ